- スクールマネージャー
- PM・Webディレクション
- マネージャー候補
- 他56件の職種
- ビジネス
-
その他
- スクールマネージャー
- マネージャー候補
- オープンポジション
- 通信制高校スクールマネージャー
- エリアマネージャー
- 長期インターン
- 営業責任者候補
- 新規事業担当
- 事業マネージャー候補
- カスタマーサクセス・サポート
- 新拠点立ち上げメンバー
- 新卒
- 教育コンサル
- 学校事業立ち上げメンバー
- 事務
- 25卒・26卒
- セールス
- 教育コンサル/新卒
- 25卒
- 教育コンサル/25卒
- オープンポジション|未経験歓迎
- 学習塾講師
- 新規事業立ち上げ
- マネージャー
- オープンポジション|ベンチャー
- テレマーケティング部長候補
- 関西の教育に革命を起こす
- マーケティング/経営企画
- 関西/マーケティング/経営企画
- コンサル/マーケ/経営
- 教育×IT|オープンポジション
- 24卒/25卒
- 経営/マーケティング
- ミライを創る!教育コンサル
- スクールコンサル
- 自律のための教育!スクール運営
- 教育コンサルティング/新卒
- スクールリーダー
- コンサルティング/新卒
Grafanaかっこいいですよね。いつまでも見ていられそうです。
今回は統合監視ツールZabbixとAWSのCloudWatchメトリクス群を Grafanaで一元的に可視化して見れるようにしてみます。
今回の背景
CloudWatchやEC2のメトリクスを見るのに、 AWSにコンソールで入っていちいち確認するの面倒じゃないですか。
加えてサービスごとにAWSアカウントが分かれているとなると更に不便じゃないですか。
・よりリアルタイムなデータを見たいものはZabbixのメトリクスを使用したい
・ELBにアタッチされてるホストの数も見たい
・オートスケーリングどんな感じか見たい
・インスタンス毎のメトリクスも見たい
・ついでにサービス全体でどれくらいの負荷がかかってるかも見たい
・なんなら複数のAWSのアカウントを跨いで見れると尚良い
・・・ということで全部grafanaに突っ込みました。
構成
今回のメインはzabbix-server、Grafana及びCloudWatchあたりになります。
構成はこんな感じです。
Grafanaは標準でCloudWatchをサポートしていて、 Zabbixもプラグインを入れることでデータソースとして使用することが可能です。
ちなみにGrafanaで標準サポートされているデータソースがこちら
・CloudWatch
・Elasticsearch
・Graphite
・InfluxDB
・OpenTSDB
・Prometheus
Zabbixも標準でサポートしてくれると嬉しいです。
grafanaをインストールする
インストールはOSはUbuntuベースで話を進めていきます。
Ubuntu以外に関してのGrafanaのインストールは、詳しくはこちらをご覧ください。
Grafana - Installation
$ wget https://grafanarel.s3.amazonaws.com/builds/grafana_4.1.1-1484211277_amd64.deb
$ sudo dpkg -i grafana_4.1.1-1484211277_amd64.deb
$ sudo apt-get install grafana
grafanaにZabbixのプラグインをインストール
$ sudo grafana-cli plugins install alexanderzobnin-zabbix-app
GitHub - alexanderzobnin/grafana-zabbix: Zabbix plugin for Grafana dashboard
Grafanaを起動
$ sudo service grafana-server start
Grafana自体にHTTPサーバーの機能も内臓されているので、これでGrafanaが立ち上がります。 デフォルトでは3000番ポートを使用するので、適宜リバースプロキシでnginxを前にかませるといいかと思います。そのままでも問題なく使えます。
では次にZabbixのデータを取り込んでいこうと思います。
Zabbix側でgrafana用のユーザーを作成
Zabbix側の手順としては
・grafana用のユーザーを作成する。
・grafana用ユーザーにREAD権限を付与。
といった流れになります。
ちなみにZabbix側でgrafanaユーザーに適切なパーミッションを与えていなかった結果、grafanaからAPI叩いてもデータが取れずに2時間ばかり無駄にしたのは私です。 パーミッションを与えてください。
Zabbixのパーミッションなどは本家にドキュメントがあります。
http://www.zabbix.com/jp/security_authentication
grafanaでZabbixデータソースの設定
左上のロゴから、[Data Sources] → [Add data source]と辿っていきます。
設定はこんな感じです。
Zabbixには標準でAPIが用意されているのでhttp://エンドポイント/zabbix/api_jsonrpc.php`
をURLのところに設定してあげます。
Zabbix API Detailsには先ほどZabbix側で作成したgrafana用ユーザーのUsernameとPasswordを設定してください。
今回は便宜上、Zabbix Serverが入っているEC2インスタンスにGrafanaも入れているのでVPCやSGなどは特に気にせず、GrafanaをプロキシとしてlocalhostでZabbixのエンドポイントを叩いています。
Zabbix用のダッシュボードを作成
ダッシュボードの作り方などはServerworksさんのこちらのブログが詳しいです。
Grafanaでかっけぇダッシュボード作るよ!(構築・設定編)
個人的な要件:EC2のメトリクス表示をオートスケーリングに対応させたい
Grafanaでダッシュボード作ったのはいいものの、 オートスケーリングでインスタンスが増減するたびにグラフの設定し直すのとかめちゃめちゃ面倒ですよね。
そもそもオートスケーリングしなくてもインスタンス多いとグラフ作るのが面倒。
でも1つのパネルで全インスタンスのCPU利用率とか表示させたい。
解決策:正規表現でフィルタリングができる。
文字が黄色くなっている箇所ですが、Host名でフィルタをかけて、ホスト名がマッチするサーバー群のメトリクスを一発で表示することができます。
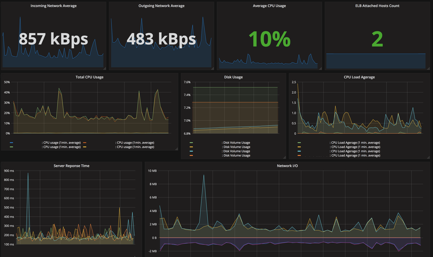
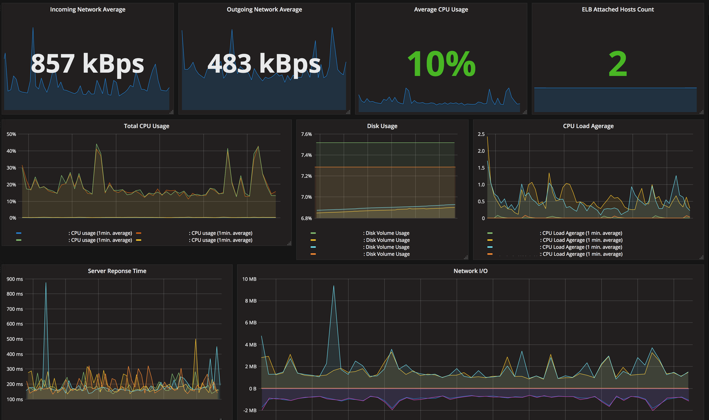
上の設定だけでこんなグラフがすぐに出来上がります。
これだけでもパネル設定がかなりラクになりました。
そのほかの色々なグラフなどの作り方はgrafana-zabbix.orgが出しているデモの設定が参考になります。
http://play.grafana-zabbix.org/dashboard/db/grafana-zabbix-demo
GrafanaでCloudWatchをデータソースに設定する
続いてGrafanaにCloudWatchのデータを取り込んで、グラフを表示させていきます。
AWS IAMでgrafana用のユーザーを作成
CloudWarchReadOnlyAccess ポリシーをアタッチしたユーザーをIAMで作成します。
Grafanaの方で使用する認証情報はアクセスキー及びシークレットキーになります。
GrafanaでCloudWatchデータソースの設定
本家Grafanaのドキュメントではaws-cliのクレデンシャルファイルを使用した設定方法となっていますが、 設定画面から直接IAMユーザーのアクセスキーとシークレットキーを入れることも可能です。
Grafana - AWS CloudWatch
個人的にはサーバーの中に credential を置く必要ないので、GUIで設定しちゃうとがラクかなと思います。 GUIで設定しても、再度設定を開くとアクセスキーなどは見れないようになっています。
これでCloudWatchの方からもメトリクスを表示が可能となりました。
複数のAWSアカウントを設定する際も同じ要領でIAMユーザーを作成し、データソースを追加していくことでGrafanaからデータを取り出せます。
ELBのHealthyHostCountをパネルに表示する
試しにCloudWatchからのメトリクスとしてELBにアタッチされているHealthyHostCountのメトリクスを表示させてみます。
設定としてはこんな感じです。
これでZabbix及びCloudWatchからデータが取れるようになったので、あとはパネルを一通り作れば、完成です!
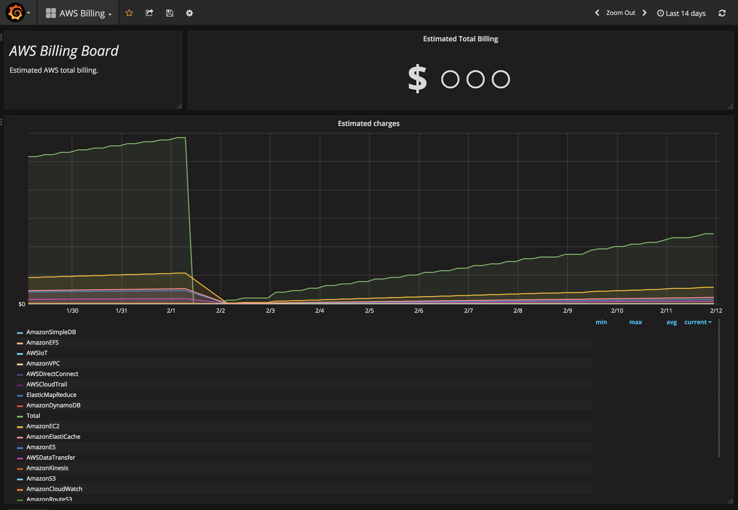
【番外編】 AWSの請求情報をgrafanaで確認する
AWSの請求情報、ついでにGrafanaで見たくないですか? 私は見たいです。
例えばこんな感じ。
Grafanaの公式サイトにあるテンプレートを使えばすぐに表示させることができます。
AWS Billing dashboard for Grafana
上記のものだとインポートした後にカスタマイズができないので、 インポートした後にカスタマイズしたいという方には、カスタマイズできるやつ置いておきます。
よかったら使ってください。
GitHub - yoshi42662/Grafana-AWS-Billing-Dashboard
We’re hiring!!
Cluexではビジネスサイド、エンジニアサイド共にメンバーを募集しています! お気軽にご連絡下さいませ! エンジニアの方、ぜひ情報交換しましょう!
ではまた!
元記事 GrafanaでZabbix/CloudWatchのメトリクス監視を一元化する - Cluex Developersブログ